Whether you are transitioning from manual spreadsheets or looking to refine an existing strategy, understanding your data is the key to improving ROI. This article is designed to show you exactly how the all-new Influencer Reporting & Analytics feature works within Influencer Hero and how you can use it to turn campaign data into actionable growth.
The Reporting & Analytics suite is a completely redesigned real-time command center that gives you total visibility over your campaigns through specialized data tabs. By connecting directly to your e-commerce CMS, it bridges the gap between social engagement and business results—tracking everything from reach and clicks to affiliate sales, outreach performance, and inventory costs (COGS) in one place.
Ready to see how it works in practice? Let’s dive in and look at how you can make the most out of these enhanced tools to identify your next top-performing partners and scale your results.
Think of the Reporting & Analytics suite as the ROI engine of your influencer program. While other tools focus on the "who" and the "how," this feature answers the essential question: "Is this campaign actually working?" It moves beyond surface-level likes to prove the tangible business value of every partnership, whether you’re running large-scale affiliate programs or targeted brand awareness campaigns.
It behaves as an automated audit of your entire campaign, pulling data directly from social platforms and your e-commerce store so you never have to manually calculate a conversion again. The newly redesigned interface now categorizes this data into specialized tabs—Overall, UGC, Social Listening, and Outreach—for a more granular look at your funnel.
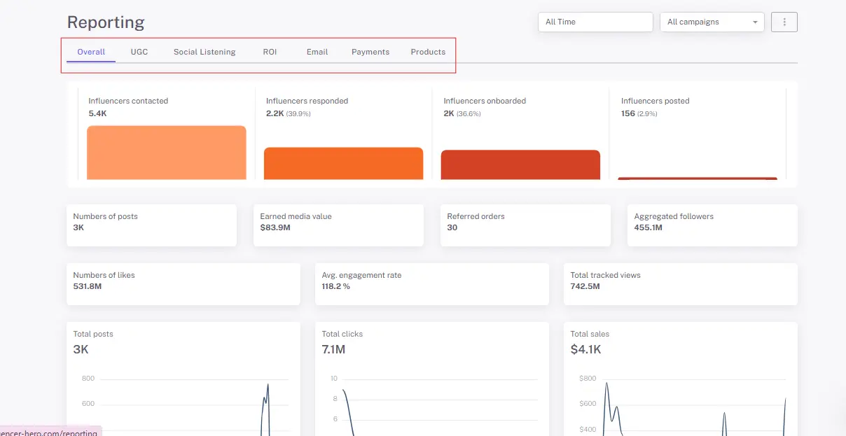
When you enter the Reporting section, you are met with a completely remade dashboard designed to act as your campaign's command center. This interface is split into a high-level summary and dedicated specialized tabs to give you a clear view of your funnel at every stage.

The Overall tab provides a general impression of how your campaign is performing. It aggregates data from across the platform—including UGC, social listening, ROI, and email reports—to give you a snapshot of your total reach and impact.

For more detailed insights, you can navigate between specialized tabs that focus on specific areas of your strategy:

This step allows you to move beyond general campaign health to individual accountability by analyzing specific content performance and organic reach.

A major update to the reporting suite is the ability to track your recruitment funnel, ensuring you no longer have to wonder if your outreach strategy is working. By analyzing the technical health of your communications, you can refine your sequence and timing for better conversion rates.

For many DTC brands, the biggest "hidden cost" is gifting. Influencer Hero connects directly to your e-commerce CMS to track both the physical and financial sides of your campaigns in one unified view.
While gifting data lives in the Products tab, it provides the essential cost basis for your overall profitability.

This tab pulls from your product and payout data to give you a definitive look at your campaign's financial health.

The final step in the reporting workflow is closing the loop on finances. Instead of wasting time on manual bank transfers, the system provides a centralized payment reporting hub.

Data is only useful if it can be shared. In addition to the standard Excel exports, Influencer Hero has introduced a highly requested Export to PDF feature.
You can now generate presentation-ready PDF reports that include all the visual charts and KPIs mentioned above. Whether you are reporting to a client or your internal CEO, these reports turn raw numbers into a professional story of campaign success.

Once a campaign is live, the goal shifts from execution to validation. The Reporting & Analytics suite is the ultimate diagnostic tool, proving whether your strategy is hitting its targets or needs a pivot. Here is how you use data to measure true campaign success:
The platform moves beyond "vanity metrics" by aggregating performance into a clear ranking table within the Overall tab. You can instantly see which creators are actually moving the needle on conversions and clicks within specific date ranges and specific campaigns. This allows you to stop guessing and start doubling down on the specific partnerships that are driving a positive return.
A campaign isn't successful if the costs outweigh the gains. Influencer Hero now automatically pulls product costs from your Shopify to track the Total Cost of Goods Sold (COGS) against generated revenue. This gives you a transparent, hands-off view of your actual profit margins, ensuring your gifting or paid strategies are sustainable and scalable.
Strategic scaling requires knowing which "size" of influencer actually resonates with your audience. By analyzing new visual charts like "Total Influencers by Size" and "Total Likes by Size," you can see exactly where your budget is most effective. This data tells you whether to shift your spend toward Nano-influencers for engagement or Mega-influencers for reach in your next campaign.
Success also means an efficient funnel. In addition to tracking total spend and pending commissions, you can now audit your outreach health by monitoring email open and response rates.
The reporting suite is the bridge between daily tasks and high-level strategy. Every dashboard—from affiliate sales to UGC performance and Social Listening—can now be exported into professional PDF reports. This ensures your team, leadership, or clients have undeniable, "presentation-ready" proof of how your influencer efforts are contributing to the company's growth.
Reporting and Analytics is one of our most essential features, allowing teams to move beyond manual tracking and gain a high-level view of their entire creator ecosystem. It turns fragmented data into a clear strategic roadmap, helping brands solve real-world growth challenges.
Whether you are managing a seeding program or a large-scale affiliate network, this suite is your most valuable asset in these key scenarios:
When your goal is direct revenue, you need to know exactly which creators are delivering a return. Instead of guessing based on likes, you can use the ROI tab to track conversions, clicks, and total affiliate sales.
"Free" gifting isn't truly free—it costs your business product inventory and shipping fees. To scale a gifting-only strategy, you must ensure the Earned Media Value (EMV) outweighs your costs.
As your program grows, the bottleneck often happens during the outreach phase. Teams use the new Outreach tab to ensure their "pitch" is actually landing.
Success often depends on finding the right "size" of influencer for your specific niche. Analytics helps you identify if your audience responds better to the high-trust of a nano-influencer or the high-reach of a mega-creator.
Teams use these reporting features to move away from administrative chaos and back toward strategy.
In many setups, analyzing a campaign is a separate, manual task that happens weeks after the content goes live. We built Influencer Hero so that reporting isn't a post-campaign chore, but a real-time pulse that informs every other part of your workflow.
Here is how your data flows naturally across the rest of the platform:
The data gathered in your reporting suite directly informs how you manage your relationships.
Performance data is now tethered even more closely to your financial logistics.
The insights you gain from current campaigns act as the "fuel" for your future searches.
Reporting is about both numbers and content value.
By keeping your data and your tools under one roof, you aren't just tracking a campaign—you’re building an "all-in-one" engine that saves your team hours of manual work and ensures every decision is backed by real-world results.
The best way to understand how the all-new Influencer Reporting & Analytics suite can change your workflow is to see your own data come to life. Whether you are tracking the specific ROI of a micro-influencer tier through our new visual charts or using automated gifting reports to audit your COGS, the platform is designed to turn raw numbers into a clear strategy for growth.
By integrating your reporting directly with your CRM, outreach, and payment workflows, you eliminate manual spreadsheets and focus entirely on scaling high-performing partnerships. With the ability to export presentation-ready PDFs and track real-time outreach health, Influencer Hero provides the visibility you need to move from "guessing" to "knowing" exactly what drives your brand’s success.
Book a demo with our team to experience the simplicity of our all-in-one platform and get a live look at how we can help you measure and scale your influencer results!
The platform provides a comprehensive view of your most important campaign KPIs, including total impressions, clicks, and conversions. You can also monitor specific bottom-funnel results like affiliate sales per creator and overall Earned Media Value (EMV).
Yes. Influencer Hero allows you to analyze your Cost of Goods Sold (COGS) for gifting campaigns by syncing directly with your e-commerce CMS. This helps you track exactly how many products were sent and the total expense involved in your seeding efforts.
Absolutely. The system features a simple ranking table that identifies your top-performing partners based on their real-time results. This allows you to evaluate performance across different influencer sizes—from nano to mega—and reward those driving the highest ROI.
You can track influencer payments by generating weekly and monthly reports to keep your budgeting seamless. To save time, the platform also features a batch processing tool that allows you to handle multiple creator payments at once rather than processing them manually.
Yes. All charts and reporting features are designed for easy understanding. You can generate exportable reports and ROI dashboards to share real-time performance visibility and campaign breakdowns with stakeholders or internal teams.
Planifiez une démonstration avec l'un de nos experts en médias ci-dessous.